欢迎来到无锡杰能加热炉有限公司的官方网站!
锅炉,导热油炉,工业锅炉,无锡杰能加热炉
加入收藏
|
设为主页
主页
产品与技术
新闻事件
产品应用
关于我们
营销服务
客户案例
视频中心
联系我们
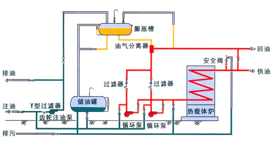
国内较经济的工艺流程
上一条:生物质燃料及锅炉
下一条:国内较的燃烧系统
返回产品列表
关于我们
企业简介
生产环境
荣誉资质
营销服务
在线留言
工作机会
产品与技术
有机热载体锅炉
蒸汽锅炉.热水锅炉
热能工程
燃烧器
国内较的燃烧系统
国内较经济的工艺流程
生物质燃料及锅炉
联系我们
无锡杰能加热炉有限公司
地址:无锡市钱桥工业园景盛路27号
联系人:章先生
销售热线:0510-85583388 85580755
传真:0510-85582333
网址:http://www.jnjrl.com
E-Mail:13771507807@163.com
欢迎扫描二维码和我们联系
Copyright © 2018 无锡杰能加热炉有限公司专业生产锅炉,导热油炉,工业锅炉 版权所有 违者必究
苏ICP备06020651号-2
苏公网安 备 32021102000576号